一、應用范圍及領域:
適用于玻璃防霉粉,藥粉,碳素,等行業對小顆粒及粉狀多種物料按預定比例配方進行的計重配料。
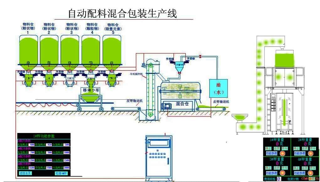
二、功能:
用于對粉狀、散粒狀物料進行連續輸送、靜態計量、自動配料,物料通過全封閉輸送機或軌道小車以電機驅動進行物料的接收、計量和輸送。
三、特點:
1、自動化程度高:整個配料過程、包裝過程自動完成,提高效率,節省人工
2、配料精度高:靜態配料,精度高于0.2%
3、速度快:整個配料過程30秒自動完成
4、除塵效果好:設置雙除塵通道,密封性能好
5、為各種工業現場的生產控制、管理提供準確的計量數據和控制手段
四、技術參數:
1、2-10種配料,3-10T/小時;一次混合量:20-500kg;
2、包裝速度:20-40包/分鐘;包裝量:200-2000g;1000-5000g;
3、包裝袋尺寸:寬80-420mm;長:100-600mm;使用卷膜,膜寬:≤900mm;
本系統可自動根據配方要求在多個料倉下完成多種物料的計量配料,到每個排料口自動卸料,可以實現收料自動化,控制室內采用工控機及PLC系統,整個配料線狀態在工控機屏幕上可一目了然,用戶可在現場對整個生產環節進行操控,現場不需人工,系統還可記錄打印各次配料結果,打印日報表、月報表,電腦可存儲100個配方。


